Приборы и оборудование: модуль ФПЭ-09, генератор (PQ), осциллограф (РО), источник питания (ИП).
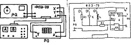
На рис. 19.4 приведена электрическая схема.
В модуле ФПЭ-09 собраны изучаемые электрические цепи (рис.19.5). В нем находится также коммутатор А, применение которого позволяет наблюдать на экране однолучевого осциллографа одновременно два синусоидальных сигнала. Напряжение с входа изучаемой цепи подается на "Вx1" коммутатора, а напряжение с выхода изучаемой цепи – на "Вх2" коммутатора. С выхода коммутатора исследуемые напряжения подаются на вход Y осциллографа.

Рис. 19.4 Рис. 19.5
Генератор PQ является источником гармонической ЭДС. Выходное напряжение и частоту генератора можно менять в широких пределах.
Осциллограф РО служит для измерения амплитуд напряжений на входе и выходе цепи, а также для измерения угла сдвига фаз между током в цепи и входным напряжением.
Источник питания ИП предназначен для питания схемы коммутатора.